熱門關鍵詞:冷凝器2BE1水環式真空泵JZJX旋片/羅茨真空機組2BVF水環式真空泵2BEF水環真空泵

引水工程行業:
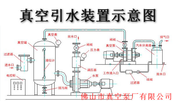
以前水泵在吸水管必裝個單向閥(也叫花籃頭),通過灌水來駐走空氣,當單向閥失靈時,必須人下水維修,既費時又費力。冬天更是無法保障,采用水環真空泵抽走空氣,將水直接引到泵腔內,即省時又省力,高效。本公司還專門設計出自動引水裝置。

實用新型名稱:一種引水裝置安全閥門及應用改閥門的引水系統
專利號:ZL 2015 2 0535493.9
簡介:
本實用新型公開一種引水裝置安全門及應用該閥門的引水系統。引水裝置安全閥門,包括內部為腔體結構的罐體、設于罐體上與罐體內腔聯通的進氣口和排氣口,以及設計于罐體內腔的浮動球,所述排氣口設置于罐體的頂部;當液體進入罐體是,浮動球隨罐體內液面升高而上浮;當浮動球抵頂于排氣口的內端時,排氣口被封閉。引水系統包括水裝置安全閥門、真空泵以及水泵;水泵設有進水管和排水管,排水管外端設有排水口,排水管中部通過第一導管與引水裝置的進氣口連通;真空泵設有出氣口和吸氣口,吸氣口通過第二導管與水裝置安全閥門的排氣口相連。與現有技術相比,本實用新型能防止水進入真空泵內,使其負載過大而燒壞,從而延長真空泵的使用壽命。
簡介:
本實用新型公開一種引水裝置安全門及應用該閥門的引水系統。引水裝置安全閥門,包括內部為腔體結構的罐體、設于罐體上與罐體內腔聯通的進氣口和排氣口,以及設計于罐體內腔的浮動球,所述排氣口設置于罐體的頂部;當液體進入罐體是,浮動球隨罐體內液面升高而上浮;當浮動球抵頂于排氣口的內端時,排氣口被封閉。引水系統包括水裝置安全閥門、真空泵以及水泵;水泵設有進水管和排水管,排水管外端設有排水口,排水管中部通過第一導管與引水裝置的進氣口連通;真空泵設有出氣口和吸氣口,吸氣口通過第二導管與水裝置安全閥門的排氣口相連。與現有技術相比,本實用新型能防止水進入真空泵內,使其負載過大而燒壞,從而延長真空泵的使用壽命。
引水工程行業水環真空泵一般使用:2BVF、2BE1、SK等
專家推薦:
![]() | 1、2BVF系列:小水站適用,投資小,安裝方便 水環真空泵體積小,方便移動 效率高、節能 結構簡單、容易維修 |
2、2BE1系列:大水站適用 真空度較高、穩定 耐用 較節能 | ![]() |
![]() | 3、SK系列:小水站適用 第一代產品、質優價更優 |
全國服務熱線:4008-277-499
引水工程同行:
